您的位置:网站首页 > 数字资产资讯 > 正 文 比特币

用于加密研究的 5 大网站

【作者:网文】 来源:转载 日期:2022-1-10 12:23:45 人气: 标签:加密研究 Bloxy DeFi dApp Messari 【打印】

 

DeFi是一个术语,指建立在区块链基础上的一组金融工具。这个想法是允许任何有互联网接入的人不经过中间商就可以借贷。DeFi是区块链和去中心化网络空间中增长最快的领域之一。


需要了解能够帮助您利用DeFi趋势的工具。DeFi工具提供了多种不同的用例,包括DeFi分析、交易工具、筛选工具、跟踪工具、洞察力、流动性分析、投资组合跟踪、统计等。


以下是一些顶级的免费DeFi网站,它们是DeFi研究和学习的重要资源。


最好的免费DeFi研究网站


  • CoinLobster

  • Dune Analytics

  • Messari

  • DappRadar

  • Bloxy


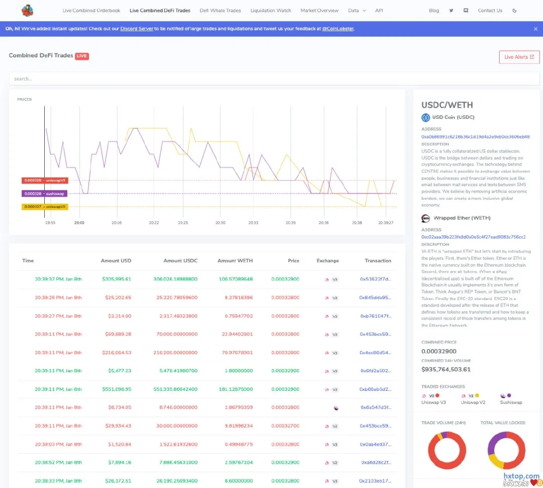
CoinLobster


CoinLobster为休闲交易者提供简洁,易于使用的实时组合 DeFi 市场数据。


他们提供关于DeFi区块链交易、地址和货币、交易量和总价值的实时分析数据,只需在搜索栏中输入即可。


优点:


  • 完全免费

  • 来自多个DeFi交易所的组合数据都在一个页面上

  • 更少的延迟:查看实时交易活动


缺点:


  • 没有高级图表功能

  • Dune Analytics

  • Dune Analytics是一家区块链数据分析公司,为链上数据分析提供全球实时平台。这包括图表、表格,在这里可以将数据可视化。


    用户可以查找特定交易或跟踪特定的地址,或选择一个时间范围,并调出某一类型的所有事件,某一类型交易发生的所有区块,甚至查找ERC20转账。


    优点:


    • 用户可以创建自定义查询和模板来可视化区块链中的数据

    • 来自Ethereum、Matic、Optimism 和 xDai 的数据是免费的

    • 缺点:

    • 这个网站很难去浏览

    • 用户一次只能免费运行3个查询


       
    • Messari

       

      Messari是一个加密数据聚合器,适用于希望通过数据分析更深入地了解市场的高级交易者。


      Messari最实用的功能,比如它能筛选、研究,涵盖100多个指标和分类,每月费用为24.99美元。


      优点:


      • 高级数据图表和分析

      • 所有币都有不同的指标


      缺点:


      • 乍一看很难使用

      • 为免费用户提供有限功能

      • DappRadar
      • DappRadar被称为世界dApp商店,拥有超过3000个dApp。通过该平台,搜索、跟踪和交易 DeFi、NFT 和基于加密的游戏应用程序领域的所有内容。


        Industry Pulse页面提供了全面的dApp行业概述,每24小时更新一次,了解市场上通过DappRadar可用的智能合约、功能性dApp和协议的数量。


        优点:


        • 查看最喜欢的DeFi协议的排名

        • 善于把握DeFi的宏观趋势

        • 完全免费


        缺点:


        • 交易数据量有限

        • Bloxy


          Bloxy报告区块链实时数据和详细的代币统计信息。


          优点:


          • 显示区块链交易的有用数据

          • 对加密研究有价值的信息


          缺点:


          • 用于可视化分析的图表和图表不佳

          • 更新缓慢

          • 高级API是一个付费订阅

          • 关注市场的快速变化是很重要的,这就是为什么大多数有经验的人需要强大的DeFi研究工具,以提供对其资产的实时洞察。


            Source:https://coinlobster.medium.com/defi-analytics-top-5-free-decentralized-finance-websites-for-crypto-research-in-2022-a422589c8650

           

返回顶部】【关闭窗口 风险提示:本站分享转载的信息均来自互联网,且仅供阅读参考,不作为具体投资的依据,据此入市,风险自担。本站所有内容涉及到的“货币”字眼需谨慎研判,我们维护各国法币的合法地位,同时数字资产具有货币的某些属性,目前是不能替代任何国家的法定货币的,请谨慎理解投资并严格遵守各国法律法规!详见本站[免责声明]。】
【读完这篇文章后,可否发表您的感受?】
0
0
0
0
0
0
0
0
本文网址:
安全联盟站长平台 互联网举办平台 公共信息安全网监 中国网安 赛门铁克安全响应中心